SOLUÇÕES

ICI - SMART CITY

Segundo a definição da União Européia, Smart Cities são sistemas de pessoas interagindo e usando energia, materiais, serviços e financiamento para catalisar o desenvolvimento econômico e a melhoria da qualidade de vida. O ICI atua buscando sempre inovar nos processos. Saiba mais sobre o nosso projeto SGIP - Sistema de Gestão e Iluminação Pública, CLIQUE AQUI.

ICI - SMART UTILITIES

Smart Utilities são, numa tradução livre, utilidades inteligentes. Aplicando conectores e sensores a dispositivos diversos, IoT(Internet of Things), podemos analisar as operações, integrar novas tecnologias digitais e aumentar a eficiência da prestação de serviços, além de gerar negócios. Conheça nossos projetos nessa nova área da tecnologia, CLIQUE AQUI.

SOLUÇÃO SMART CITY

SGIP

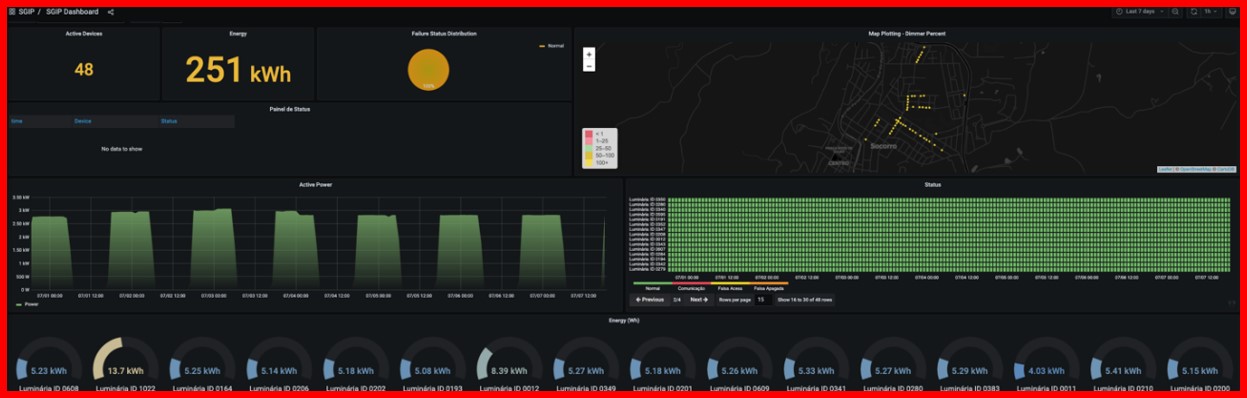
O Sistema de Gestão e Iluminação Pública (SGIP) é uma solução para gestão de iluminação pública com solução de Fotocélula IoT Inteligente e um software para gestão do parque de luminárias. Mantendo a compatibilidade mecânica das fotocélulas analógicas, a Fotocélula IoT possui capacidade de comunicação remota com diversas tecnologias, tais como LoRaWAN, NB-IoT, entre outros. O software de gestão possibilita visualização de consumo de energia, acompanhamento de falhas, envio de comandos de dimerização e possui um módulo de ordem de serviços.


FALE CONOSCO

contato@institutoconstanta.com.br